Introducing dyrector.io to ConfigCat users
dyrector.io is an open-source container management platform that offers self-service Docker and Kubernetes deployment and configuration management capabilities to any cloud or on-premises infrastructure for developers with an intuitive UI.
dyrector.io's impact on engineering workflows
Intuitive UI to support self-service infrastructures
The platform abstracts away interactions with containers in Docker and Kubernetes. You can focus on tasks you need to deal with, while anyone else can manage the containers without waiting for an expert’s presence.
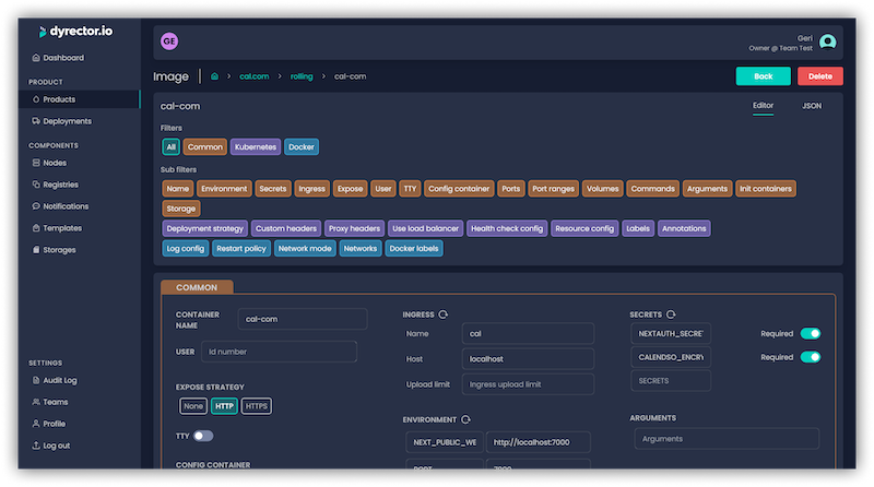
This includes configuration management abstractions. Configuration screens allow you to filter the necessary variables to avoid misconfiguration. Configuration via JSON editor is still an option in the platform when needed.
Local machines can turn into sandbox environments with a simple deployment of the stack you’d like to test. Handy It’s a handy use case when a salesperson needs to demo, or a project manager has to test newly introduced features.
You can check out how easy it is to deploy with dyrector.io in this video.

Technology and cloud provider-agnostic usage
dyrector.io comes with no vendor and technology lock-ins. By using the platform, you’re able to set up images in Docker and Kubernetes, in on-premises or cloud infrastructures regardless of your cloud provider. dyrector.io doesn’t offer infrastructure, so users don’t have to migrate their services from their already existing infra.
The platform supports all kinds of registry providers, including V2, Docker Hub, GitHub Container Registry, GitLab Container Registry, and Google Container Registry.
Preset applications & integrations
Templates are preset applications of the most popular open-source tools ready for deployment. WordPress, Cal.com, Minecraft Server, Strapi & other applications are available on the platform.
Discord, Slack & Teams are supported to send chat notifications to keep you and your team updated about your team’s activity on the platform.
How dyrector.io works
dyrector.io is made up of its agents and a platform. The agents are crane, which communicates with the Kubernetes API, and dagent for Docker API. Both agents are written in Go. The platform’s UI is in React.js and Next.js. The Backend was developed in Node.js and Nest.js. The platform and the agents communicate in TLS-encrypted gRPC. Data is managed in a PostgreSQL database used with Prisma ORM.
Both locally hosted setup and beta access hosted by dyrector.io are available as of April 2023 – self-hosted instances without restriction are available for an unlimited time.
If you plan to sign up for beta access, skip the section below addressing local setup.

Local setup with Go install
Prerequirements:
- Docker or Podman installed on your system.
- Go Compiler to run dyrector.io CLI from source code.
Setup:
-
Execute
go install github.com/dyrector-io/dyrectorio/golang/cmd/dyo@develop -
Execute
dyo up -
After you navigated to
http://localhost:8000(this is the default Traefik port) you will see a Login screen -
Register an account with whatever e-mail address you see fit (doesn't have to be a valid one)
-
Navigate to
http://localhost:4436where you will find your email, as all outgoing e-mails will land here -
Open your e-mail message and using the link inside you can activate your account
-
Happy deploying! 🎬
Note that setting up from source code is possible, too. More info in ReadMe at GitHub.
First steps with dyrector.io
After signing up to the platform, create a team. You can invite teammates later if you’d like to. For your first deployment, you need to register a node, which can be your local machine, by installing either of the agents.
NOTE: Depending on your system, you need to select Shell or PowerShell before generating the script that’ll install either of the agents. Traefik install is only available for Linux run nodes.
Run the one-liner script, and when node status turns active signaled by a green light in the UI, you can give deployments a try with one of the templates or connect your container registry to the platform.
After turning your images available in your registry or one of the templates into a product, you can configure them before deployment, and when you’re done, you can initiate set up with one click.
Check out dyrector.io
Give the platform a look at GitHub. If you have any feedback, reach out to the team on Discord.
